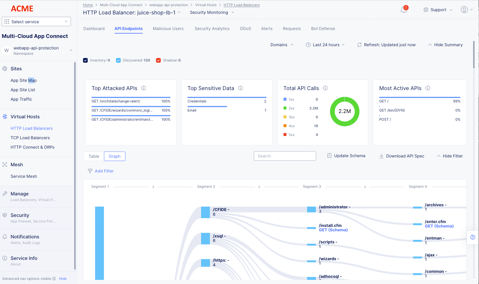
Monitor HTTP Load Balancer

Published April 5, 2023 | Last modified November 25, 2025